Joining the Renewable Heating Hub forums is completely free and only takes a minute. By registering you’ll be able to ask questions, join discussions, follow topics you’re interested in, bookmark useful threads and receive notifications when someone replies. Non-registered members also do not have access to our AI features. When choosing your username, please note that it cannot be changed later, so we recommend avoiding brand or product names. Before registering, please take a moment to read the Forum Rules & Terms of Use so we can keep the community helpful, respectful and informative for everyone. Thanks for joining!
Posted by: @tasosI wonder, couldn't you set the LWT instead of the WCC ?
Probably (haven't tested it) but it would mean turning off Midea's WCC and creating my own, which I don't need to do as Midea's WCC plus my auto-adapt script works as is, no need to reinvent the wheel!
Midea 14kW (for now...) ASHP heating both building and DHW
That is something I am thinking of implementing on my HA integration putting the ASHP in “fixed” flow temp and simply adjust that using weather forecast, local weather station readings and room temps to work out best flow temp
Kind Regards
Si
——————————————————————————
Grant Aerona3 13kW
13 x 435w + 13x 480w Solar Panels
Sigenergy 10kW Inverter
16kW Sigenstor battery
On the Grant Aerona3 you can use the dual point function as kind of a boost button for a different point than your main zone. So if we get a sudden blast of cold we can trigger that rather than really messing with the main set up. Although WCC should be able to cope with this it is always good to have options.
Kind Regards
Si
——————————————————————————
Grant Aerona3 13kW
13 x 435w + 13x 480w Solar Panels
Sigenergy 10kW Inverter
16kW Sigenstor battery
Posted by: @grantmethestrengthThat is something I am thinking of implementing on my HA integration putting the ASHP in “fixed” flow temp and simply adjust that using weather forecast, local weather station readings and room temps to work out best flow temp
It's an interesting idea, in effect a sort of DIY Homely, with the advantage that you have complete control over the code. The only thing I might suggest is use a independent OAT sensor somewhere sensible on your property, as local weather station data (Met Office WOW data is what I use) is often not that local, and rarely real time. For example, my nearest (~5 miles away, which can make quite a difference) WOW station shows and OAT of 11.2 degrees (with hourly updates I think), whereas my Midea heat pump OAT with the heat pump not currently running shows 14 degrees.
Midea 14kW (for now...) ASHP heating both building and DHW
Sorry by local I meant I have an Ecowitt weather station lol
Kind Regards
Si
——————————————————————————
Grant Aerona3 13kW
13 x 435w + 13x 480w Solar Panels
Sigenergy 10kW Inverter
16kW Sigenstor battery
Posted by: @grantmethestrengthSorry by local I meant I have an Ecowitt weather station lol
Very good, I am sure that will give you all the data you need.
Midea 14kW (for now...) ASHP heating both building and DHW
Posted by: @grantmethestrengthThat is something I am thinking of implementing on my HA integration putting the ASHP in “fixed” flow temp and simply adjust that using weather forecast, local weather station readings and room temps to work out best flow temp
I don't think it is that simple. From what you say, you will have 3 parameters on which flow temp will depend. I am curious to learn of your rule table.
Midea MHCV10WD2N7 R290, 5.8kWp energy community solar power.
The logic currently changes the max flow temp setting via modbus to reflect the change in variables in my case if the wind is due to come from a certain direction it raises the temp to pre-heat the house (we have one direction that can wick away about 5c from the house. Then the automation checks the resulting changes against local conditions and actual room temps or an average of them. Or that is the idea! Or instead of changing the WCC just set to fixed flow temp and adjust that parameter
Kind Regards
Si
——————————————————————————
Grant Aerona3 13kW
13 x 435w + 13x 480w Solar Panels
Sigenergy 10kW Inverter
16kW Sigenstor battery
Posted by: @papahuhuOn gas we had had 3 zones and three thermostats, we’ve gone to a single zone open loop so it’s not surprising that the heating outputs will be different. On gas we had the thermostats on 12C, so 17C is tropical.
I’ve never understood why people would waste money on excessively heating a house when all they need to do is pop on a jumper and save hundreds of pounds a year. That saved money can be used for something far more useful than being able to sit in a pair Speedo’s!
Alas not quite speedos temperatures for us but if others are happy with 17, great. We find around 21 nice and comfortable and topping up to this temp for the entirety of Sept, where certainly overnight temperatures dipped to around 7 ish on occasion, cost us around £12.
I get that the ideal IAT is a very personal thing and I guess that is the point with Homely not quite fulfilling expectations in this regard as you have observed with the setbacks. If we were to look at doing this, particularly in milder weather I'd just have to set up some automations to turn it off when it overshoots. The point being, if we wanted to, we could, because we'd have control over our heating and not as my wife puts it, "some random people in Manchester".
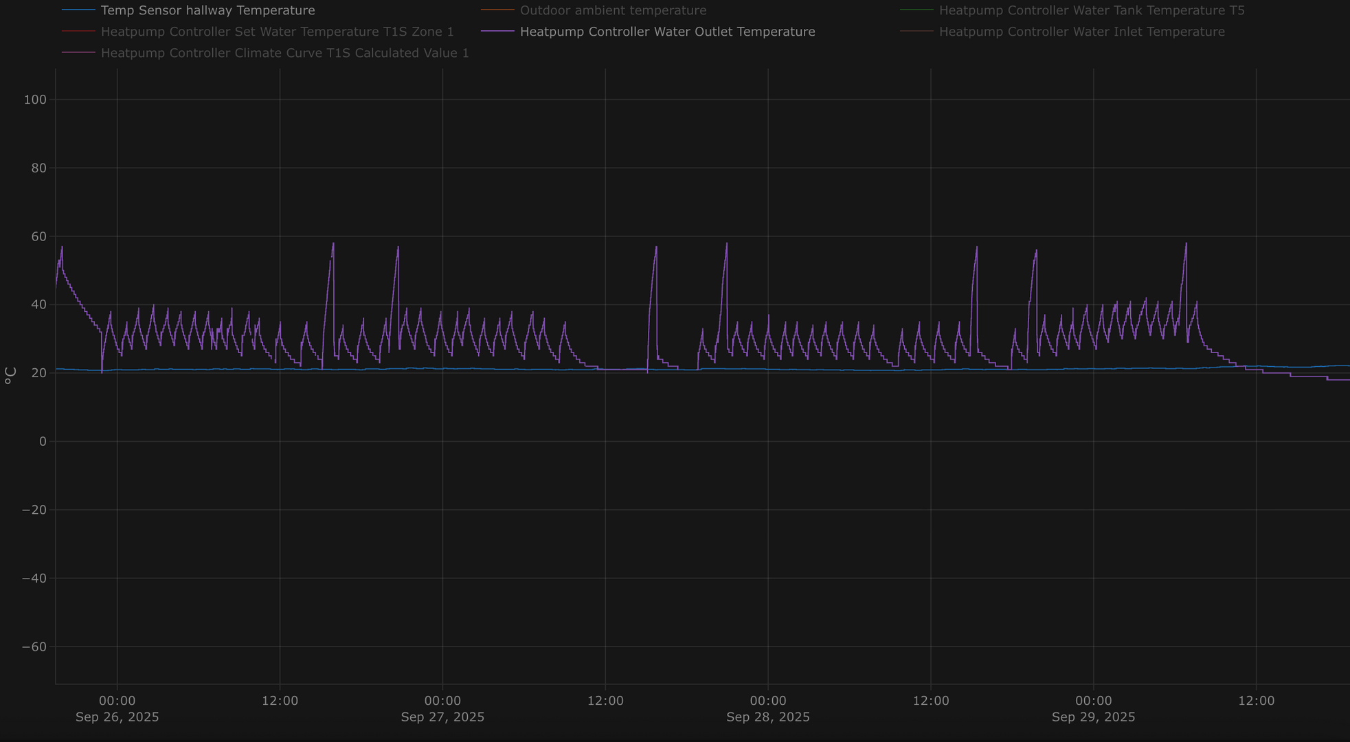
Anyway, a few more days worth of IAT versus output flow temp. Where it rises at the end is where the weather improved significantly. What I didn't quite expect (or understand perhaps) is that the warmer end temp on the weather curve is actually where heating will disable e.g. WCC warm end parameter set at 16 degrees C, and rather than just continuously running at whatever the set LWT is at that point for 16 and above, it will actually just...turn off. Which works rather well as it happens.
Anyway so far, so good, with very little interference from the automations and a very steady IAT.
@benson
Manchester? Cromwell would be turning in his grave, Salford was Royalist whilst Manchester was Parliamentarian.
Ive got my installer coming to do a post install audit tomorrow, that was the only reason I had to run the heating in September. I have some sort of shockwave occurring when the system switches from DHW cycle and straight into space heating. It makes you jump at 04.30 am, but never occurs at other times. I’ll get them to look at the set back/ overheating too but not hopeful there is anything they can do via the controls. It’s a mezzanine with a vaulted and heavily insulated ceiling and walls, I might have to disable the high level rad to reduce the heat being captured at the apex.
Wouldn’t interfacing the heat pump with an unapproved control wholly void the warranty?
Posted by: @papahuhu@benson
Manchester? Cromwell would be turning in his grave, Salford was Royalist whilst Manchester was Parliamentarian.Ive got my installer coming to do a post install audit tomorrow, that was the only reason I had to run the heating in September. I have some sort of shockwave occurring when the system switches from DHW cycle and straight into space heating. It makes you jump at 04.30 am, but never occurs at other times. I’ll get them to look at the set back/ overheating too but not hopeful there is anything they can do via the controls. It’s a mezzanine with a vaulted and heavily insulated ceiling and walls, I might have to disable the high level rad to reduce the heat being captured at the apex.
Wouldn’t interfacing the heat pump with an unapproved control wholly void the warranty?
I had a very similar fault, it sounded like someone took a hammer to the pipe work. It turns out they had piped the DHW incorrectly. For some reason they piped the DHW return out of the back of my tank and then up into the ceiling then into the central heating return, bizarre really as the return to the heat pump was about a foot away from the tank! This was also causing the flow to reverse into the central heating circuit so it was heating about 4-5 rads at 55c as well as the tank!
Don’t know why the change back to heating was so violent but the repiping fixed everything.
Kind Regards
Si
——————————————————————————
Grant Aerona3 13kW
13 x 435w + 13x 480w Solar Panels
Sigenergy 10kW Inverter
16kW Sigenstor battery
- 26 Forums
- 2,590 Topics
- 60.3 K Posts
- 1,130 Online
- 6,922 Members
Join Us!
Worth Watching
Latest Posts
-
RE: Air-to-air heat pumps - best models and installers
@ashp-bobba, do I remember correctly that you install A...
By Mars , 3 hours ago
-
RE: A2A vs A2W: Which Heat Pump Would You Pick?
There isn’t as far as I know, @djh, but you’re welcome ...
By Majordennisbloodnok , 8 hours ago
-
RE: Can anyone explain the following behaviour with a Grant Aerona 3 R30 / Smart Controller?
Final Update. Yesterday, I was going through the moti...
By Unsure , 9 hours ago
-
RE: How much can an east/west solar solar system be oversized?
Best performance occurs with PV string near inverter no...
By bobflux , 9 hours ago
-
RE: Forum updates, announcements & issues
Thank you Mars for all your dedication to improvements;...
By Toodles , 12 hours ago
-
RE: Who do I complain to about a poor ECO4 installation, can anyone advise?
Take it one step at a time. If you can get the dhw and...
By JamesPa , 18 hours ago
-
RE: Selling 2 x Kensa Shoebox 7kw GSHP (New)
Hi Jain, we’ve got an ashp so I’m afraid we won’t be yo...
By Judith , 18 hours ago
-
No buffer or low loss header Grant controller in sens...
By JamesPa , 1 day ago
-
RE: Are We Sleepwalking Into Another Race to the Bottom?
That's an amazing job to get all that in there! A truly...
By Batpred , 1 day ago
-
RE: Anyone concerned about GivEnergy?
Thanks for your advice - I'll keep trying with the inst...
By JohnDwyer , 1 day ago
-
RE: Plug and play solar. Thoughts?
I am also yet to find a case where an installation that...
By Batpred , 2 days ago
-
RE: British Gas vs Octopus Energy vs Heat Geek vs EDF vs Aira vs OVO vs EON.Next vs Boxt
This is what I got from OVO. At least it was quick.. ...
By Batpred , 2 days ago
-
RE: IVT greenline HT Plus E - Circulation Pump Constantly On
Welcome to the forums. Irrespective of which brand yo...
By Mars , 2 days ago
-
RE: 7.5kW Heat Loss, But Quoted a 10kW Midea. No Re-Pipe, No Buffer Tank. Does This Add Up?
Oh, how I love these old scientists!I'm in with your 5 ...
By LeJamaisContent , 2 days ago
-
RE: Jokes and fun posts about heat pumps and renewables
@jamespa Someone who is not easily phased I suppose.
By Toodles , 2 days ago
-
@downfield Once OE had removed our gas meter and capped...
By Toodles , 2 days ago
-
Living with a Low Loss Header (Or Measure For Measure, it’s All About the Pump)
I know, low loss headers (LLHs) aren’t necessarily ‘low...
By Toodles , 3 days ago
-
RE: What is the main ‘dictator’ of Agile’s unit price?
After seeing umpteen negative price slots again today, ...
By ChandyKris , 3 days ago
-
RE: The Reality Behind a Failed Heat Pump Installation – and an IWA Insurance Rejection
@ian-w Getting back to the problem in hand, what do yo...
By JamesPa , 3 days ago
-
RE: Solar Power Output – Let’s Compare Generation Figures
@papahuhu Generally, I leave Homely to take care of mat...
By Toodles , 3 days ago
-
@judith, glad you found the story interesting. On eff...
By Mars , 4 days ago
-
RE: New Vaillant aroTherm Plus in black - When will it come to the UK?
The vaillant controller and app do all of that (and mor...
By JamesPa , 4 days ago




