Search with Wattson
Testing new control...
 
Notifications
Clear all

Joining the Renewable Heating Hub forums is completely free and only takes a minute. By registering you’ll be able to ask questions, join discussions, follow topics you’re interested in, bookmark useful threads and receive notifications when someone replies. Non-registered members also do not have access to our AI features. When choosing your username, please note that it cannot be changed later, so we recommend avoiding brand or product names. Before registering, please take a moment to read the Forum Rules & Terms of Use so we can keep the community helpful, respectful and informative for everyone. Thanks for joining!

Testing new controls/monitoring for Midea Clone ASHP

306 Posts
12 Users
61 Reactions
28.1 K Views
(@benson)
Reputable Member Member
Joined: 2 years ago
Posts: 301
Topic starter  

Posted by: @cathoderay

The charts would be easier to read with sensible scales, usable grid lines and a better colour scheme! There are loads of guides to selecting effective chart colours online. My charts aren't perfect, but I suggest they are easier to read.

Don't disagree with that. I find the lines on the plotly card too narrow but can't find a way of changing them. Will have a look and see if I can alter them somehow or maybe look at another graph add on.

 



   
ReplyQuote
cathodeRay
(@cathoderay)
Famed Member Moderator
Joined: 4 years ago
Posts: 2895
 

@benson - how are you using plotly? I directly write the code, ie have a python script that I then run. Note that I use 'pure plotly', not plotly express, dash, mash or hash, or any other such abstraction. After some preliminary setting up, including using the default 'plotly' theme (template), which takes care of the overall appearance of the charts (light grey background, white grid lines), the individual lines are XY scatter plots, added using code like this:

 

fig.add_trace(
    go.Scatter(
            x = df['datetime'],
            y = df['setLWT'],
            line_color = "salmon",
            name = 'Set LWT' 
    ), row=1, col=1 
)

fig.add_trace(
    go.Scatter(
            x = df['datetime'],
            y = df['RWT'],
            line_color = "#FFC36E",
            name = 'Actual RWT'
    ), row=1, col=1
)

 

where fig is the overall figure, which has two plots, one above the other (and the row/col bit says put this line on the upper chart), and go is the graph object that is the line. The colour can either be a named colour, or set using html style hex notation (which is actually RGB eg #ff0000 is pure red). Again. notice how simple and human readable this is. Axis scaling happens automatically, or can be set if desired. The problem with things like HA is the whole edifice is based on the principle of why make things simple when you can make them complicated.

The other major simplification I have is the data is stored in csv files. This means I can open them in a spreadsheet, or even a simple text editor, to check things, and can slice, dice and manipulate the data any which way I want. Backups are a doddle. If I want to get fancy, there are ways to run sql queries on csv data. These can be quite complex, but extremely useful, eg merging data sets from different sources (say midea data with RC-4 temp data logger data). But the overall principle is keep it simple, and only add complexity when necessary.


Midea 14kW (for now...) ASHP heating both building and DHW


   
ReplyQuote
(@benson)
Reputable Member Member
Joined: 2 years ago
Posts: 301
Topic starter  

@cathoderay I'm just using the plotly add on in HACS

Snip20251005 25

At some point I will look at learning some basic coding but for now just trying to find something from HACS that will do the job due to not really having much in the way of spare time presently.



   
ReplyQuote



cathodeRay
(@cathoderay)
Famed Member Moderator
Joined: 4 years ago
Posts: 2895
 

@benson - aha, HA why make things simple when you can make them complicated stuff again! Why is the first chart in that image a 3D chart - they are almost always never a good idea! Just because you can do a 3D chart doesn't mean you should do a 3D chart.

Maybe see if there is an option to set the theme (or template, to give it its plotly name) anywhere, if there is, choose the default plotly theme/template, which is called 'plotly'.

I think you may be able to set line colour and thickness for individual entities in the (raw) yaml, something like this:

type: custom:plotly-graph
entities:
  - entity: sensor.some_HA_gobbledygook
    line:
      color: red (or use hex/RGB perhaps)
      width: 2

 

Posted by: @benson

due to not really having much in the way of spare time presently

You may find getting decent charts will very quickly start saving time - they make analysis of what is happening much easier.

 


Midea 14kW (for now...) ASHP heating both building and DHW


   
ReplyQuote
(@benson)
Reputable Member Member
Joined: 2 years ago
Posts: 301
Topic starter  

@cathoderay this is just using the native history graph card in home assistant which I have just discovered. Much better I think

Snip20251005 28

This post was modified 7 months ago by benson

   
ReplyQuote
(@tasos)
Trusted Member Member
Joined: 1 year ago
Posts: 87
 

Posted by: @benson

 

Snip20251005 28

Much better indeed. Taking advantage of the clarity and perhaps being boring, I would say that the observed cycling (in fact over/undershoot of unacceptable percentage) may have an effect on COP (even though the primary goal of maintaining IAT at set levels, is achieved). I really am very curious to hear of the control algorithm MIDEA is employing here. I am also curious if other brands exhibit similar behavior. 

By the way, I am in the process of implementing a MODBUS application on my R290 and will post results as soon as they are available.

 


This post was modified 7 months ago by Tasos

Midea MHCV10WD2N7 R290, 5.8kWp energy community solar power.


   
ReplyQuote



(@benson)
Reputable Member Member
Joined: 2 years ago
Posts: 301
Topic starter  

@tasos our COP from energy monitoring (on midea control panel) for this month so far is around the 4.6 mark presently.

Would definitely be interested to hear about your project when it's up and running. 

Next step for us I think (if all continues to work well with the integration in home assistant) is to get some form of display so I can access the dashboards, positioned in our hallway. Will probably go for something like this, which doubles up as a temp sensor as well:

Shelly wall display


This post was modified 7 months ago by benson

   
ReplyQuote
cathodeRay
(@cathoderay)
Famed Member Moderator
Joined: 4 years ago
Posts: 2895
 

Posted by: @benson

Much better I think

100% better!

Posted by: @tasos

I really am very curious to hear of the control algorithm MIDEA is employing here. I am also curious if other brands exhibit similar behavior. 

Me too. There are some clues in the Engineering Data manual, but there is nothing on the over-arching strategic thinking eg why using cycling to moderate most of the time. Other heat pumps do it, but sometimes only when they can't modulate low enough any other way. For Midea and Midea clones, on the other hand, it is the norm, not the exception.

I too will also be very interested to hear more of your modbus implementation.


Midea 14kW (for now...) ASHP heating both building and DHW


   
ReplyQuote
JamesPa
(@jamespa)
Illustrious Member Moderator
Joined: 3 years ago
Posts: 4803
 

Posted by: @cathoderay

Me too. There are some clues in the Engineering Data manual, but there is nothing on the over-arching strategic thinking eg why using cycling to moderate most of the time. Other heat pumps do it, but sometimes only when they can't modulate low enough any other way. For Midea and Midea clones, on the other hand, it is the norm, not the exception.

Perhaps they didn't significantly rewrite the algorithm when they introduced inverter driven compressors.  You could layer cycling on top of inverter driven, much like people layer a thermostat on top of weather compensation. 

When my Vaillant was first installed it cycled a lot, annoyingly, because I could feel it (the cycles were quite long).  By tweaking the WC curve and switching off room influence altogether I killed the unnecessary cycling and made the house more comfortable.  Of course it still cycles when demand is less than min output (it is as I write  - with OAT still at 14C). 

No reason why you couldn't do similar with FT if you chose to.  Although why you would choose to, unless the inverter drive has very discrete power steps, escapes me.  Perhaps the inverter drive does have discrete power steps in which case cycling as an overlay would still be needed.


4kW peak of solar PV since 2011; EV and a 1930s house which has been partially renovated to improve its efficiency. 7kW Vaillant heat pump.


   
ReplyQuote



cathodeRay
(@cathoderay)
Famed Member Moderator
Joined: 4 years ago
Posts: 2895
 

Posted by: @jamespa

By tweaking the WC curve and switching off room influence altogether I killed the unnecessary cycling and made the house more comfortable.  Of course it still cycles when demand is less than min output (it is as I write  - with OAT still at 14C). 

No reason why you couldn't do similar with FT if you chose to.  Although why you would choose to, unless the inverter drive has very discrete power steps, escapes me.  Perhaps the inverter drive does have discrete power steps in which case cycling as an overlay would still be needed.

I do already have the same basic setup, all room influences off, finely tuned pure weather compensation (albeit with my auto-adapt script on top of it), and the heat pumps still cycles, but comfort is fine, the IAT varies very little (unless I have a setback running). I certainly can't tell where the heat pump is in a cycle from where I am currently sitting (at a desk, about 3-4ft from the nearest radiator).

I don't think as implemented Midea and Midea clone inverters have very discrete power steps. When we look at variables that reflect what the heat pump is doing (amps in, compressor frequency), they do jump up and down rather a lot. There is no visible gradual ramping up or down of activity, as can be seen in this visually horrid chart of my heat pump's activity over the last 24 hours (note the flow rate is plotted at x 10 to get a decent view of it):

 

 

image

 

For some reason, the DHW heating cycle between 1300 and 1400 does have some visual ramping, seen most clearly in the amps in.       


Midea 14kW (for now...) ASHP heating both building and DHW


   
ReplyQuote
(@benson)
Reputable Member Member
Joined: 2 years ago
Posts: 301
Topic starter  

Noooo

 

Posted by: @cathoderay

Moving on to the turning off question, yes, your heat pump spends several hours in the off state (zero amps in) in your chart, from about 1200 to 1800 on 27th Sep (but with a DHW spike in the middle), and again 0900 to 1200 on the 29th Sep. But these are notably periods when the OAT was highest, and, I suspect, though some of the data is missing, the set LWT is at or very close to the IAT. At such a state, the heat pump doesn't need to do anything. The building is in effect keeping the circulating water at or close to the set LWT, so the heat pump doesn't come on, or rather, stays off, while in that state.

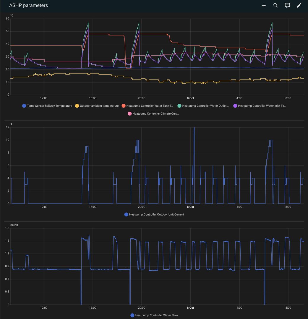
@cathoderay any idea what setting this might be? I wonder if it is T4autohmax? The default value for this is 17, which does seem to be the OAT at which heating shuts off, but the circulator pump will keep going, albeit at a reduced flow rate.

Some more graphs for last 24hrs which show this again, with OAT rising to 17 just after midday. I've added the flowrate chart underneath in my custom dashboard.

dashboard

 

Now that we are into October I can start comparing costs with last year as this is when our ashp was installed. So far energy consumption is very similar, and the IAT is really nice and steady- I'd say more consistent thus far compared with how it was with homely. There's no adjustment automations running, apart from auto off for CH if IAT gets above 21.5. More or less though it's just been continuously running.

 



   
ReplyQuote
(@papahuhu)
Reputable Member Member
Joined: 9 months ago
Posts: 271
 

Just out of interest, what is the driver for you to run the DHW cycle 3 times in 24 hrs? Wouldn’t that be adding significant power consumption compared to a single run.

The other observation is that your unit is cycling at more than twice the frequency than mine on a homely, although I am envious that it is off at night. Have you ever considered that it’s nothing to do with the control system and may simply be because the rate of heat loss is elevated?

 

 



   
ReplyQuote



Page 11 / 26



Share:

Join Us!

Latest Posts

Click to access the login or register cheese
x  Powerful Protection for WordPress, from Shield Security PRO
This Site Is Protected By
Shield Security PRO