Joining the Renewable Heating Hub forums is completely free and only takes a minute. By registering you’ll be able to ask questions, join discussions, follow topics you’re interested in, bookmark useful threads and receive notifications when someone replies. Non-registered members also do not have access to our AI features. When choosing your username, please note that it cannot be changed later, so we recommend avoiding brand or product names. Before registering, please take a moment to read the Forum Rules & Terms of Use so we can keep the community helpful, respectful and informative for everyone. Thanks for joining!
10kw heat pump run in 24*7 data?
Hey so I have a Valliant Arotherm 10kw this is only my second winter and my first was thwarted with issues so running 24*7 never crossed my mind after my first few attempts and being scared by the daily kw usage.
Does anyone with a well working system and decent insulation levels have any daily kw usage figures that they would happily share here, I'd love to get an idea of what that looks like especially in the colder months and see if I can get myself to attempt this again.
13.6kw Solar, 40kw Battery, 10kw Heat Pump and EV Cars
My 7kW Arotherm runs 24x7. I get a SCOP of 4 and that (with a sensible electricity tarrif) makes it quite a bit cheaper to run than my gas boiler was. Below is OAT, power consumption (as reported by the heat pump) and FT for last 24hrs. The power dip followed by a peak at 18:00 is a defrost cycle (visible in the FT plot also). Obviously power consumption goes up quite a lot when it gets colder, but overall its still cheaper than my gas boiler was. My house loss (measured) is 7kW @ -2.
January 2025 energy consumption was 1022kWh for the whole month, so average 35kWh/day. Of the month total 988kWh was heating, the balance DHW (we dont use much hot water). The max daily consumption in Jan was 50kWh. Feb total was 822kWh, March total 608kWh, in each case about 30kWh of that DHW the rest heating. House kept at 21C
Hope that helps, what else would you like to know, I can probably download daily statistics since mid Dec 2025 if they would be of interest.
4kW peak of solar PV since 2011; EV and a 1930s house which has been partially renovated to improve its efficiency. 7kW Vaillant heat pump.
what is your heating curve set to? We have 9.9kw loss at -2 per design.
13.6kw Solar, 40kw Battery, 10kw Heat Pump and EV Cars
0.65.
Heating curve of course depends on rad size/required ft. Mine was designed for 45C FT at -2,:in fact it's running a couple of degrees lower.
4kW peak of solar PV since 2011; EV and a 1930s house which has been partially renovated to improve its efficiency. 7kW Vaillant heat pump.
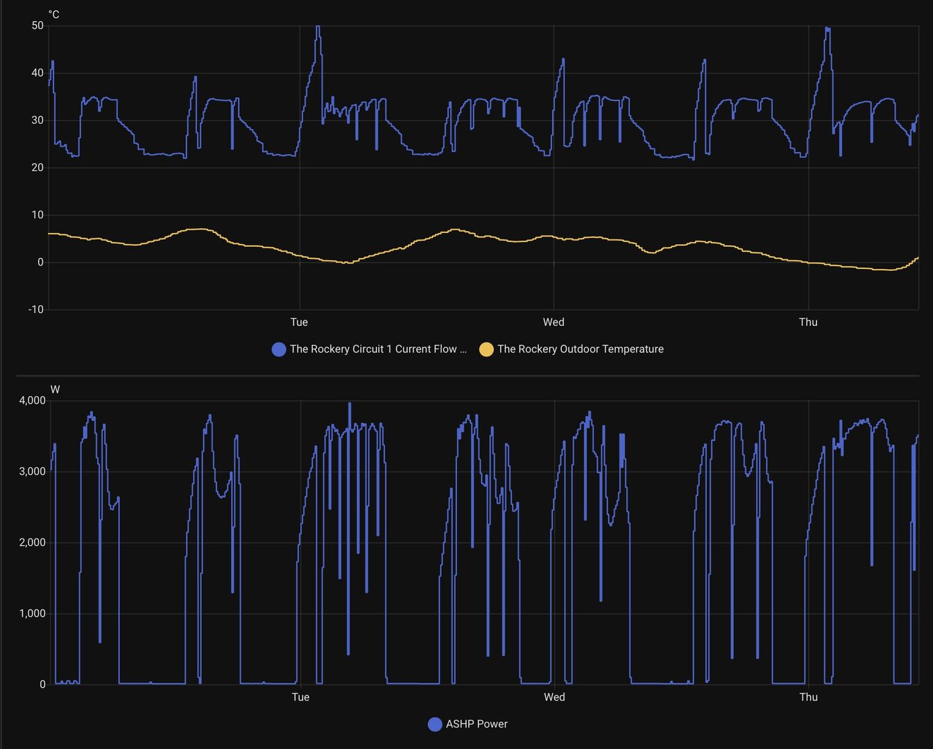
As the cold has come in now, I will send over some similiar graphs i get out of home assistant to get some opinons.
13.6kw Solar, 40kw Battery, 10kw Heat Pump and EV Cars
FWIW with the colder weather and defrosts kicking in overnight my 24hr COP has, according to Vaillant, dropped to 3.4. Not really surprising.
4kW peak of solar PV since 2011; EV and a 1930s house which has been partially renovated to improve its efficiency. 7kW Vaillant heat pump.
A different heat pump (Midea 14kW) but a stark reminder of what a difference a change in OAT makes to the trailing 60 minute COP (blue line in lower chart). Last night was the first real frost this year (south UK), and all the cycles in the middle of the upper chart are defrost cycles (LWT falls below RWT).
Midea 14kW (for now...) ASHP heating both building and DHW
So here my running for the past few colder days, its running at around 3-3.5kw thats huge were it to be on 24*7
Note: the big flow temp high is hot water tank.
However I now found my next problem, for some reason the flow temp would not go beyond 35c and in fact the controller showed 35c as the target temp and for the temp that is not enough for my house loss.
I also realise why/how this is happening but makes no real sense to me and not sure even how to explain it.
Original system - no zoning, one Valliant sensohome controller. Upstairs Radiators, downstairs underfloor pipes.
The downstairs underflow worked well, but the upstairs was always colder so installer done something so now i have 2 zones and 2 sensohomes (upstairs/downstairs). This was basically putting controls on the underfloor, so they could turn off and leave radiators only running. So the design was have:--
Whole Home heating (0.6)
OR
Upstiars rads only (0.6)
So 2 heating curves as well, normally I've just been running whole home but I now realize in whole home mode regardless of how high i set the heat curve it won't set target above 35c HOWEVER if i activate the upstairs (even though its on), then the target flow goes up to what if should about 40c at 0c
I have figured out a way to make it behave as I want even though it is not right, which I will have to take up with HG separately.
So next few days I will have it running against a better heat curve and see how that goes.
I hope some of this even makes any sense.
13.6kw Solar, 40kw Battery, 10kw Heat Pump and EV Cars
I'm guessing the sharp dips in FT are defrost cycles. Recovery is slow and I cant see the expected spike immediately after defrost. Have you got 'quiet mode' set (installer menu on sensocomfort I think).
However FT also goes down to 20C for a long period - is that some sort of overnight setback? If so cancelling that may well mean that 35C is enough!
For most of the period you show target would be around 35 given the OAT recorded and heat curve 0.6, only on Thursday would it be higher, BUT it looks like its always targeting 35 (look at Monday for example) suggesting its running at fixed FT not on WC, or that 35 is set at the min FT (you can set a flow curve and a min FT). Check settings!.
No idea what your two zone set up is doing, silly idea IMHO because heat pump can only output one flow temp at any one time! Again check settings.
4kW peak of solar PV since 2011; EV and a 1930s house which has been partially renovated to improve its efficiency. 7kW Vaillant heat pump.
Posted by: @jeegneshits running at around 3-3.5kw thats huge were it to be on 24*7
Yes, but that is in cold weather. If you look at my chart, you will see that I was using around 4kW in the middle of the night (ouch!), but middle of the day either side around 1kW (phew!). Heat pump energy use is extremely sensitive to OAT, especially at low OATs. The answer is instead of looking in isolation at a single hour when it is cold outside, look instead at the bigger picture.
Like @jamespa, I suspect the dips in flow temp (leaving water temperature, LWT) are defrost cycles. The way to be sure is to also plot the returning water temperature (RWT) on the same chart. If the LWT falls below the RWT, it is a defrost cycle. And if as we suspect they are defrost cycles, they don't do performance any favours at all.
Midea 14kW (for now...) ASHP heating both building and DHW
@jamespa thank you so much you have shed some more light.
Yes noise reduction is on, I remember doing this many months back on the suggestion that it would improve HW efficiency. Should I set the timer window to reflect my hot water timing or should I just turn noise reduction off altogether?
You got again, for the whole home zone there was a max FT set of 35c I have raised this to 41c
The split was merely to allow rads to run on there own, and likely was a band aid fix for poor flow rate, which was resolved when they took out the small inline strainer and went for a large Y strainer.
Always another learning day with a heat pump 😀
13.6kw Solar, 40kw Battery, 10kw Heat Pump and EV Cars
This is my heating usage data for the last 30 days, for a 10kW R290 Mitsubishi Ecodan being run via Havenwise (NB: figures as reported by the heat pump to MelCloud, and using graphical analysis taken from the 3rd party MelPump app). I've only been using MelPump for a couple of days so some of the data, such as outside air temperature, is only captured from that point, but there's a full 30 day history for the energy usage figures.
I've shown only heating usage in the daily table, for ease of reference, but the monthly table below it shows the usage, output and reported heating COP since the system was installed in late June.
My calculated heat loss was just under 8.9kW at a design temperature of -2.3C, which I've subsequently analysed to project equivalent heat losses at any given outside temperature. Despite my low reported COP (for heating, it's showing as 3.02 for November to date) the energy outputs from the system are below those projected by the heat loss calculations, albeit part of this will be subsequent improvements made to the house (most significantly a replacement roof and glazing in an old polycarbonate conservatory) which would have brought down the heat loss calculation to just below 8kW, based on my adjustments to the U values in the relevant sections of the calculation.
Yesterday was the coldest day since the heat pump was installed, and the usage was 43.16kWh at an average OAT of 1.6C with a target indoor temperature ranging from 20-21C depending on time of day.
Edit: Just spotted that the lower graph shows total energy consumption (the grey bar) rather than just that for heating, so includes the DHW consumption, but the output figure and COP calculation are those for just heating, so the input is overstated relative to the output data).
130m2 4 bed detached house in West Yorkshire
10kW Mitsubishi Ecodan R290 Heat Pump - Installed June 2025
6.3kWp PV, 5kW Sunsynk Inverter, 3 x 5.3kWh Sunsynk Batteries
MyEnergi Zappi Charger for 1 EV (Ioniq5) and 1 PHEV (Outlander)
User of Havenwise (Full control Jun-Dec 2025, DHW only from early Dec)
Subscriber to MelPump App data via CN105 Dongle Kit
- 26 Forums
- 2,632 Topics
- 61.5 K Posts
- 399 Online
- 7,029 Members
Join Us!
Latest Posts
-
RE: Samsung gen 7 HP 12kw - auto control issue and water law
@chainreaction Agree with @broadsman , it seems many ...
By Batpred , 35 minutes ago
-
RE: Anyone concerned about GivEnergy?
@transparent Thank you and appreciate your timely reply...
By SUNNYSKIES , 54 minutes ago
-
RE: Setback savings - fact or fiction?
@cathoderay thanks for your kind response; our cat does...
By PeterWurmsdobler , 1 hour ago
-
Hello, I am completely new to heat pumps having moved i...
By Lbart68 , 2 hours ago
-
RE: Estimating true heat loss from twelve months of consumption data
@ian33a — a measured heat loss always trumps a calculat...
By cathodeRay , 5 hours ago
-
RE: Grant Aeona 3 R32 cycling with weather compensation.
The hot water heating looks normal. The heat transfer ...
By GrahamF , 7 hours ago
-
RE: A2A vs A2W: Which Heat Pump Would You Pick?
Good questions @temperature_gradient. My understanding ...
By springswood , 9 hours ago
-
RE: New Vaillant aroTherm Plus in black - When will it come to the UK?
All going according to plan, mid July we get that 7kW a...
By Batpred , 20 hours ago
-
Current metrics - DHW target set to 47c
By TaffontheTaff , 1 day ago
-
RE: My Grant R290 9kW Heat Pump Installation
@petch I'm very sorry that I have not picked up your po...
By GrahamF , 1 day ago
-
RE: New Solar, Batteries, Air Source and Under Floor Heating advice please
You’re right: UFH works best with high-conductivity fin...
By bafab , 1 day ago
-
RE: DIY or Don’t Touch? Solarman Smart Meter Install
That was my understanding also.
By JamesPa , 1 day ago
-
RE: Vaillant Sensocomfort Time
Oh I remember this from when I set mine up 2 years ago,...
By JamesPa , 2 days ago
-
Heat geek have already stated that the pro is in fact c...
By JamesPa , 2 days ago












