Search with Wattson
10kw heat pump run ...
 
Notifications
Clear all

Joining the Renewable Heating Hub forums is completely free and only takes a minute. By registering you’ll be able to ask questions, join discussions, follow topics you’re interested in, bookmark useful threads and receive notifications when someone replies. Non-registered members also do not have access to our AI features. When choosing your username, please note that it cannot be changed later, so we recommend avoiding brand or product names. Before registering, please take a moment to read the Forum Rules & Terms of Use so we can keep the community helpful, respectful and informative for everyone. Thanks for joining!

10kw heat pump run in 24*7 data?

67 Posts
5 Users
12 Reactions
4,357 Views
cathodeRay
(@cathoderay)
Famed Member Moderator
Joined: 4 years ago
Posts: 2895
 

@jeegnesh — that's fine, it is cycling less than once an hour, ie long cycling rather than short cycling, and it has to do it, as it is the only way it can reduce overall output when the outside air temp is warmer and the heat demand is less.


Midea 14kW (for now...) ASHP heating both building and DHW


   
👍
1
ReplyQuote
(@jeegnesh)
Estimable Member Member
Joined: 2 years ago
Posts: 100
Topic starter  

Posted by: @cathoderay

@jeegnesh — that's fine, it is cycling less than once an hour, ie long cycling rather than short cycling, and it has to do it, as it is the only way it can reduce overall output when the outside air temp is warmer and the heat demand is less.

Music to my wallet 

 


13.6kw Solar, 40kw Battery, 10kw Heat Pump and EV Cars


   
ReplyQuote
(@jeegnesh)
Estimable Member Member
Joined: 2 years ago
Posts: 100
Topic starter  

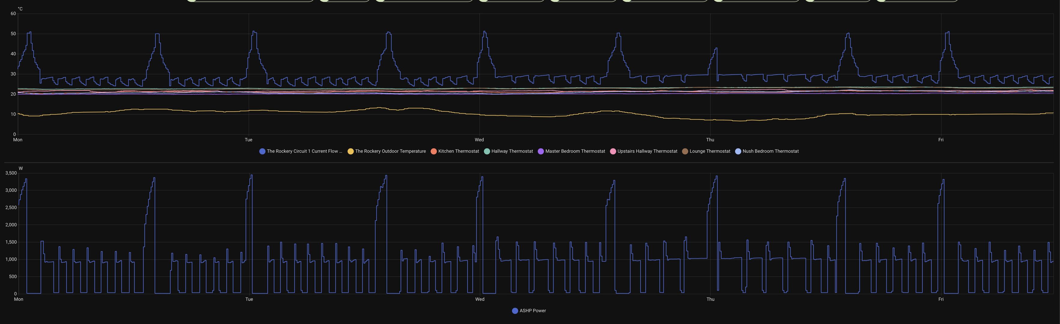
So with the constant mild temps not a great deal to report, i'm on the 24*7 the house and wife are happy, the usage is reasonable - so really its this cold spell i'm waiting on.

So we have been running at 0.3 / 0.35 heat curve and so far all good.  The only 2 things that come to mind while I await this colder weather:--

1 - After hot water run its taking a long time for recovery before heating kicks back in.
2 - Running a curve like .3 or .35 makes me think I did not even need a 10kw heat pump and perhaps a 5,6,7 would have been fine, or is this silly thinking on my part?

Screenshot 2025 12 12 at 11.41.13

13.6kw Solar, 40kw Battery, 10kw Heat Pump and EV Cars


   
ReplyQuote



JamesPa
(@jamespa)
Illustrious Member Moderator
Joined: 3 years ago
Posts: 4799
 

Posted by: @jeegnesh

2 - Running a curve like .3 or .35 makes me think I did not even need a 10kw heat pump and perhaps a 5,6,7 would have been fine, or is this silly thinking on my part?

The curve really depends on the emitters in relation to the loss not the heat pump capacity in relation to the loss.  But its certainly not silly thinking that your heat pump may have greater capacity than is needed, I would say that its perhaps more likely than not given the way heat loss estimates are done by many installers.

 

If you can tell us either:

  • Your annual gas/oil consumption if you previously had gas/oil heating or
  • the floor area, age and construction/insulation standard of the house

Its pretty easy to ballpark what the loss is likely to be!

 

 


4kW peak of solar PV since 2011; EV and a 1930s house which has been partially renovated to improve its efficiency. 7kW Vaillant heat pump.


   
ReplyQuote
(@jeegnesh)
Estimable Member Member
Joined: 2 years ago
Posts: 100
Topic starter  

So going back, I see octopus always referred to an annual gas estimate of 22,790kw (i'll be honest the house was still cold) - think total space is around 250/270sqm, also attaching the heat loss calculations that were done prior to the heat pump install.

Construction wise brick, slate roof, minor bits of flat roof, was pretty much fully rebuilt in 2014, insulation is very decent too, double glazed - Kitchen area does have a lot of glass doors and windows.


13.6kw Solar, 40kw Battery, 10kw Heat Pump and EV Cars


   
ReplyQuote
JamesPa
(@jamespa)
Illustrious Member Moderator
Joined: 3 years ago
Posts: 4799
 

Posted by: @jeegnesh

So going back, I see octopus always referred to an annual gas estimate of 22,790kw (i'll be honest the house was still cold) - think total space is around 250/270sqm, also attaching the heat loss calculations that were done prior to the heat pump install.

Construction wise brick, slate roof, minor bits of flat roof, was pretty much fully rebuilt in 2014, insulation is very decent too, double glazed - Kitchen area does have a lot of glass doors and windows.

I would say you most likely do need 10kW.  My gas consumption with the house warm was 18-20MWh/annum and 7kW is pretty much spot on.  If yours was ~23MWh and the house not warm, 7kW which is the next size down from 10 in the Vaillant range is most likely undersized.  Of course your gas boiler might have been very inefficient or run inefficiently but I would say quite plausibly marginal to run on the 7kW machine.

 


This post was modified 5 months ago by JamesPa

4kW peak of solar PV since 2011; EV and a 1930s house which has been partially renovated to improve its efficiency. 7kW Vaillant heat pump.


   
ReplyQuote



(@jeegnesh)
Estimable Member Member
Joined: 2 years ago
Posts: 100
Topic starter  

So just a little update since going into 24*7 mode since December, after playing around I found keeping heat curve at 0.3 has worked fine for us over the winter.  Efficiency for heat has been amazing really Dec and Jan 4.99, Feb and March 5.55 I am just now tweaking the cutoff off temperature, I am down to 12c and so far have heard no complaints although we are really sitting above that temperature a great deal still.

However overall this is definitely so much better then the timed windows I was running.


13.6kw Solar, 40kw Battery, 10kw Heat Pump and EV Cars


   
👍
2
ReplyQuote
Page 6 / 6



Share:

Join Us!

Latest Posts

Click to access the login or register cheese
x  Powerful Protection for WordPress, from Shield Security PRO
This Site Is Protected By
Shield Security PRO