Joining the Renewable Heating Hub forums is completely free and only takes a minute. By registering you’ll be able to ask questions, join discussions, follow topics you’re interested in, bookmark useful threads and receive notifications when someone replies. Non-registered members also do not have access to our AI features. When choosing your username, please note that it cannot be changed later, so we recommend avoiding brand or product names. Before registering, please take a moment to read the Forum Rules & Terms of Use so we can keep the community helpful, respectful and informative for everyone. Thanks for joining!
Interpreting MelPump data / cycling?
Hello All.
Our heat pump was installed in 2022 and I've spent this winter really trying to dial in the weather compensation settings to improve performance. I've had the MelPump app for a couple of weeks and am trying to understand what I'm seeing in the data.
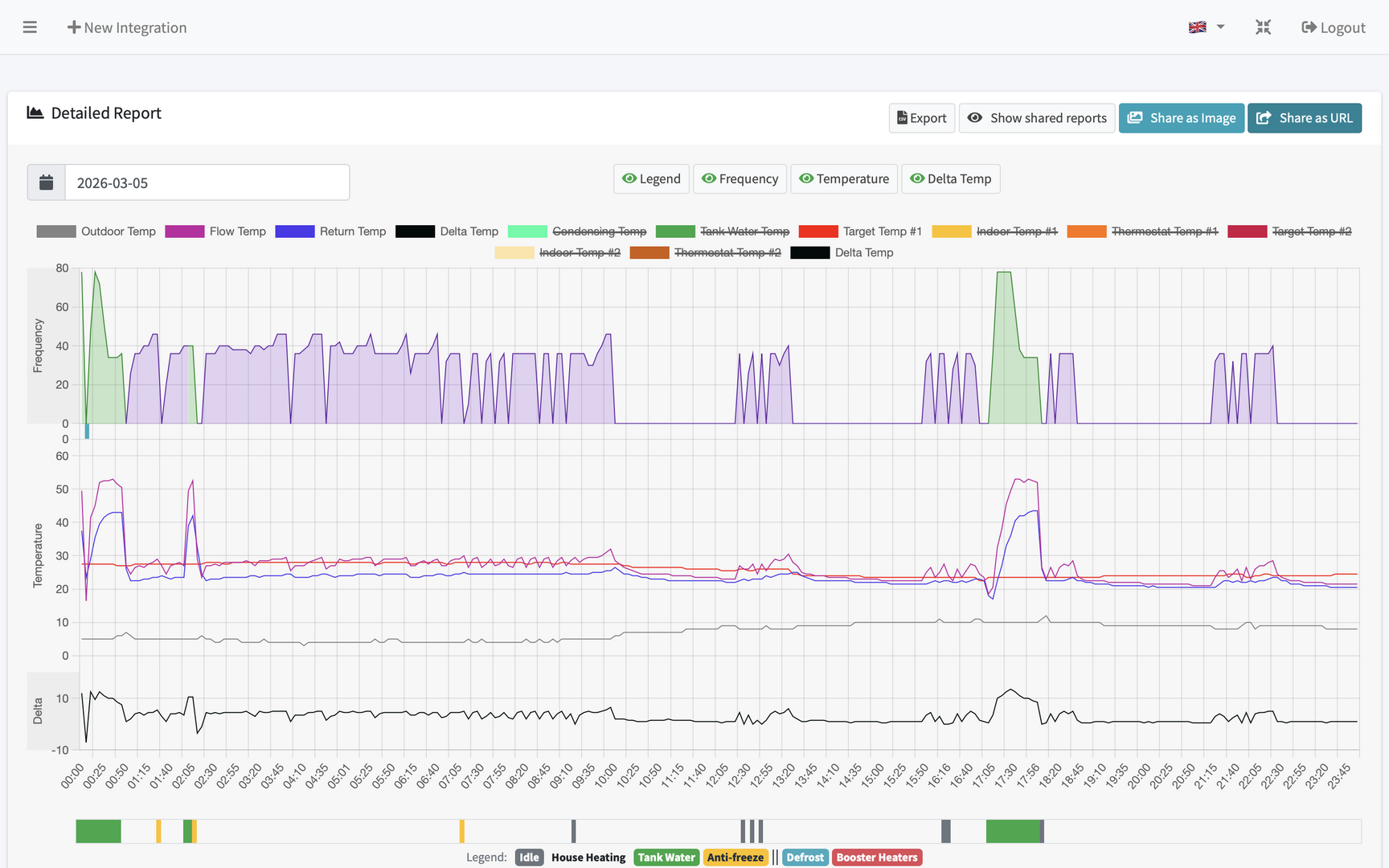
I'm puzzled about the compressor frequency dropping to zero and immediately bouncing back up. Am I right in thinking this is short cycling? At worst it's every 10 to 15 mins. Thinking about compressor life / efficiency I don't think this is ideal? For context the COP during this 24hrs was 5.3 (using external metering - MelPump says 7.42!).
A bit of info about the system: It's an Ecodan 8.5KW heating a 170sqm house with UFH throughout. I've learned the UFH probably has too many controls - there are three manifolds each with a temp control valve, circulation pump and multiple zones operated by automatic actuators. I've opened the system as much as possible - all the temp control valves are fully open and one manifold runs 24/7 without any external control. The other two have digital room stats to prevent overheating.
I'd be grateful for any thoughts on the report and advice to improve cost / efficiency.
https://melpump.com/public-report/view/019cc7f6-4657-7cfe-981c-ae2288e0456e
It looks like your flow temperature is exceeding your flow setpoint
In the curve mode you have a small permitted overshoot.
I think you would need to push a few C higher flow at that outside temperature to mitigate some of it.
It looks like your data is from MELCloud, so I can't offer you a trick available to the MELPump adapter users
@f1p Thanks for your reply.
Looking at the data this pattern of rapid stops and starts seems to start happening once the target temperature gets down to around the 27.5 degree mark. I hit that target at around 4 or 5 degrees outside.
I've got the heat curve down to 32 degrees at -3 and 23 degrees at 11. Is that too low for the output of the pump? It seems the compressor is only modulating down to around 36Hz before shutting itself down.
At a target of 25.5 degrees last night it had a series of these very short shutdowns. Given the COP for the day was 5.9 (externally monitored) should I try to address this or ignore it? I guess my concern is more wear to the compressor than efficiency.
https://melpump.com/public-report/view/019cd2ac-2422-7dfe-833f-6abb4b72440b
Posted by: @boodgieI've got the heat curve down to 32 degrees at -3 and 23 degrees at 11. Is that too low for the output of the pump? It seems the compressor is only modulating down to around 36Hz before shutting itself down.
I would say yes - the floor frequency is linked to outside temperature, so for example in my 8.5kW R410a monobloc unit at 0-5C outdoor the minimum frequency is 32Hz which will increase my minimum output power.
Simularly at 5C i get another step down of floor frequency to 26Hz (But you can find this is 20Hz on other models)
I would suggest yes, you should look to address it, compressor cycles plus i think you could probably nudge up the CoP by stopping that ramp up spike in compressor freq
@f1p Thanks again.
Should I be looking at anything else apart from increasing the heat curve? If I push this up I'll have to use the room thermostats to prevent overheating which is going to reduce my emitters...
Posted by: @boodgie@f1p Thanks again.
Should I be looking at anything else apart from increasing the heat curve? If I push this up I'll have to use the room thermostats to prevent overheating which is going to reduce my emitters...
I do mine dynamically - so here i start at 32C setpoint (3C outdoor) from my curve and then will increase dynamically as required up to the minimum which settles into a nice stable run around 33.6C and 32Hz freq
-
Mitsubishi Ecodan not good enough ?
3 days ago
-
Struggling to get CoP above 3 with 6 kw Ecodan ASHP
1 month ago
-
Mitsubishi Ecodan circulation pump running.
1 month ago
-
Ecodan Auto Adapt Options
1 month ago
-
Ecodan heat pump leak
2 months ago
- 26 Forums
- 2,631 Topics
- 61.5 K Posts
- 890 Online
- 7,027 Members
Join Us!
Latest Posts
-
RE: Estimating true heat loss from twelve months of consumption data
Hi @ian33a you could do your own heat loss calculation ...
By Judith , 4 hours ago
-
RE: A2A vs A2W: Which Heat Pump Would You Pick?
@djh ah, I have never seen this before, interesting ide...
By ASHP-BOBBA , 4 hours ago
-
RE: Anyone concerned about GivEnergy?
@sunnyskies I agree with Downfield trying to ask the GE...
By Judith , 5 hours ago
-
RE: Setback savings - fact or fiction?
@jamespa — this version may be marginally better: &nb...
By cathodeRay , 7 hours ago
-
RE: New Vaillant aroTherm Plus in black - When will it come to the UK?
All going according to plan, mid July we get that 7kW a...
By Batpred , 8 hours ago
-
Current metrics - DHW target set to 47c
By TaffontheTaff , 12 hours ago
-
RE: My Grant R290 9kW Heat Pump Installation
@petch I'm very sorry that I have not picked up your po...
By GrahamF , 15 hours ago
-
RE: Samsung gen 7 HP 12kw - auto control issue and water law
Suggest you have a trial with Havenwise app. I have th...
By Broadsman , 17 hours ago
-
RE: New Solar, Batteries, Air Source and Under Floor Heating advice please
You’re right: UFH works best with high-conductivity fin...
By bafab , 19 hours ago
-
RE: DIY or Don’t Touch? Solarman Smart Meter Install
That was my understanding also.
By JamesPa , 20 hours ago
-
RE: Grant Aeona 3 R32 cycling with weather compensation.
That would be abnormal but I cant see from your charts ...
By JamesPa , 20 hours ago
-
RE: Vaillant Sensocomfort Time
Oh I remember this from when I set mine up 2 years ago,...
By JamesPa , 1 day ago
-
Heat geek have already stated that the pro is in fact c...
By JamesPa , 1 day ago
-
RE: The Myth of the MCS Performance Guarantee
@editor I know. As if MCS wasn't bad enough, it's now e...
By Deltona , 1 day ago








